1. Введение и общий обзор
DNS Armor, разработанный компанией Infoblox , — это полностью управляемый сервис, обеспечивающий безопасность на уровне DNS для ваших рабочих нагрузок в Google Cloud. Его усовершенствованный детектор угроз предназначен для обнаружения вредоносной активности на самой ранней стадии цепочки атаки — DNS-запроса — без увеличения операционной сложности или накладных расходов на производительность.
В этом практическом задании представлены пошаговые инструкции по настройке и тестированию службы DNS Armor . Вы настроите необходимую сетевую инфраструктуру, создадите детектор угроз, протестируете службу, имитируя угрозы DNS, и, наконец, визуализируете и проанализируете журналы угроз с помощью пользовательской панели мониторинга Cloud Monitoring.
Что вы построите
В этом практическом задании вы выделите следующие ресурсы:
- Одна сеть VPC (
network-a) с подсетями и виртуальными машинами, развернутыми в регионахus-east4иus-central1. - Расширенный детектор угроз DNS Armor, настроенный для проверки DNS-запросов.
- Метрики, основанные на логах угроз DNS.
- Настраиваемая панель мониторинга для визуализации журналов угроз DNS.

Что вы узнаете
- Как подготовить необходимые сетевые ресурсы, включая VPC и виртуальные машины.
- Как развернуть продвинутый детектор угроз и исключить из него определенные сети.
- Как проверить конфигурацию обнаружения угроз с помощью скрипта моделирования угроз.
- Как визуализировать журналы угроз DNS с помощью метрик на основе журналов и пользовательской панели мониторинга.
Что вам понадобится
- Проект Google Cloud.
- Доступ к инструменту командной строки
gcloud.
2. Предварительные требования
В этом разделе вам предстоит выполнить следующие задачи:
- Убедитесь, что ваш проект в Google Cloud соответствует необходимым ограничениям организационной политики.
- Убедитесь, что ваша учетная запись пользователя имеет необходимые роли и разрешения IAM.
- Включите API Google Cloud, необходимые для выполнения этого практического задания.
- Назначьте роль IAM
roles/logging.viewerучетной записи службы Compute Engine.
Ограничения организационной политики
Для успешного выполнения этого практического задания, пожалуйста, проверьте ограничения организационной политики, применяемые к вашему проекту. Некоторые политики могут препятствовать выделению необходимых ресурсов. Следующие ограничения могут повлиять на конфигурацию этого практического задания:
-
constraints/gcp.resourceLocations: Ограничивает регионы, в которых можно создавать ресурсы; для выполнения задания требуются регионыus-east4иus-central1. -
constraints/compute.vmExternalIpAccess: Предотвращает создание виртуальных машин с публичными IP-адресами, что может помешать настройке, если вы не будете следовать указаниям из практического задания по использованию флага--no-address. -
constraints/compute.shieldedVm: Принудительно создает защищенные виртуальные машины, что не указано в командах создания виртуальных машин в практическом задании, и потенциально может привести к ошибке. -
constraints/gcp.restrictServiceUsage: Ограничивает список доступных API Google Cloud и может заблокировать выполнение практического задания, если не разрешает использованиеcompute.googleapis.com,networksecurity.googleapis.com,logging.googleapis.comиmonitoring.googleapis.com.
Роли и разрешения IAM
Для успешного выполнения этого практического задания проверьте роли и разрешения IAM, предоставленные вашему пользователю. Для выполнения этого практического задания требуются следующие роли и разрешения IAM.
- Администратор использования сервиса (
roles/serviceusage.serviceUsageAdmin): Для включения необходимых API Google Cloud для практического занятия. - Администратор вычислительной сети (
roles/compute.networkAdmin): для создания и управления сетями VPC, подсетями и Cloud NAT. - Администратор безопасности вычислительных систем (
roles/compute.securityAdmin): для настройки правил брандмауэра для доступа по SSH к виртуальным машинам. - Администратор вычислительных экземпляров (v1) (
roles/compute.instanceAdmin.v1): Для создания и управления виртуальными машинами, необходимыми для лабораторной работы. - Пользователь туннеля, защищенный IAP (
roles/iap.tunnelResourceAccessor): Для подключения к виртуальным машинам с использованием SSH через Identity-Aware Proxy (IAP). - Администратор сетевой безопасности (
roles/networksecurity.admin): Для создания и управления детектором угроз DNS Armor. - Программа просмотра журналов (
roles/logging.viewer): Для просмотра и анализа журналов угроз в программе Logs Explorer.
API Google Cloud
Пожалуйста, убедитесь, что необходимые API Google Cloud включены в вашем проекте.
1. Включите необходимые API и выполните следующие команды gcloud в Cloud Shell.
gcloud services enable compute.googleapis.com \
networksecurity.googleapis.com \
logging.googleapis.com \
monitoring.googleapis.com
2. Убедитесь, что API включены , выполнив следующие команды gcloud в Cloud Shell.
gcloud services list --enabled
Учетная запись службы Compute Engine
Для выполнения скрипта моделирования угроз требуются разрешения на чтение и создание отчетов по сгенерированным журналам угроз из Cloud Logging. Поскольку скрипт будет выполняться с виртуальной машины, использующей учетную запись службы Compute Engine по умолчанию, этой учетной записи службы необходимо назначить роль IAM roles/logging.viewer .
1. Установите переменные среды и выполните следующие команды в Cloud Shell.
export PROJECT_ID=$(gcloud config get-value project)
export PROJECT_NUMBER=$(gcloud projects describe $PROJECT_ID --format='value(projectNumber)')
2. Предоставьте Compute Engine SA роль просмотра логов . Выполните следующие команды gcloud в Cloud Shell.
gcloud projects add-iam-policy-binding $PROJECT_ID \
--member="serviceAccount:${PROJECT_NUMBER}-compute@developer.gserviceaccount.com" \
--role="roles/logging.viewer"
3. Выделение сетевых и вычислительных ресурсов
В этом разделе вам предстоит выполнить следующие задачи:
- Создайте
network-aс пользовательскими подсетями. - Настройте облачные маршрутизаторы и облачный NAT для исходящего интернет-трафика в
network-a. - Создайте правила брандмауэра, разрешающие SSH-доступ к виртуальным машинам из диапазона IP-адресов IAP для
network-a. - Создание виртуальных машин Linux в
network-aбез использования публичных IP-адресов.
Создание VPC и подсетей
1. Создайте сеть network-a и её подсети в регионах us-east4 и us-central1 . Выполните следующие команды gcloud в Cloud Shell.
gcloud compute networks create network-a --subnet-mode=custom
gcloud compute networks subnets create subnet-a-use4 \
--network=network-a \
--range=10.10.0.0/24 \
--region=us-east4
gcloud compute networks subnets create subnet-a-usc1 \
--network=network-a \
--range=10.10.1.0/24 \
--region=us-central1
Настройка исходящего интернет-трафика
1. Создайте облачный маршрутизатор и облачный NAT для network-a , чтобы разрешить исходящий трафик из интернета для виртуальных машин без публичных IP-адресов.
gcloud compute routers create router-a-use4 \
--network=network-a \
--region=us-east4
gcloud compute routers nats create nat-a-use4 \
--router=router-a-use4 \
--auto-allocate-nat-external-ips \
--nat-all-subnet-ip-ranges \
--region=us-east4
gcloud compute routers create router-a-usc1 \
--network=network-a \
--region=us-central1
gcloud compute routers nats create nat-a-usc1 \
--router=router-a-usc1 \
--auto-allocate-nat-external-ips \
--nat-all-subnet-ip-ranges \
--region=us-central1
Настройка правил брандмауэра
1. Создайте правила брандмауэра для network-a , разрешающие доступ по SSH из диапазона IP-адресов IAP. Выполните следующие команды gcloud в Cloud Shell.
gcloud compute firewall-rules create allow-ssh-iap-a \
--network=network-a \
--allow=tcp:22 \
--source-ranges=35.235.240.0/20
Создание виртуальных машин
1. Создайте виртуальные машины Linux в network-a.
gcloud compute instances create vm-a-use4 \
--zone=us-east4-c \
--network=network-a \
--subnet=subnet-a-use4 \
--no-address \
--scopes=cloud-platform
gcloud compute instances create vm-a-usc1 \
--zone=us-central1-a \
--network=network-a \
--subnet=subnet-a-usc1 \
--no-address \
--scopes=cloud-platform
4. Создайте средство обнаружения угроз DNS.
В этом разделе вам предстоит выполнить следующие задачи:
- Создайте детектор угроз.
- Перечислите детектор угроз.
После того, как VPC, подсети и виртуальные машины созданы, следующим шагом станет создание детектора угроз DNS.
1. Создайте детектор угроз, используя команду gcloud beta network-security dns-threat-detectors create .
gcloud beta network-security dns-threat-detectors create my-dns-threat-detector \
--location=global \
--provider=infoblox
2. Укажите детектор угроз для подтверждения создания.
gcloud beta network-security dns-threat-detectors list --location=global
5. Создайте метрики на основе логов.
В этом разделе вам предстоит выполнить следующие задачи:
- Понимание записи в журнале.
- Создайте файл
config.yaml. - Создайте метрику на основе логов.
1. Понимание записей в журнале. Вы можете ознакомиться с таблицей всех полей в журналах DNS Armor в документации по журналам угроз . В этом разделе рассматриваются конкретные поля, которые будут использоваться для создания метрик на основе журналов.
Для создания метрик на основе логов будут использоваться следующие поля:
- vmInstanceId: Имя экземпляра виртуальной машины Compute Engine, применимо только к запросам, инициированным виртуальными машинами Compute Engine.
- queryName: Имя DNS-запроса.
- Уровень серьезности: Степень серьезности (высокая, средняя, низкая или информационная), связанная с обнаруженной угрозой. Для получения дополнительной информации см. Определение уровня серьезности в Infoblox.
- Местоположение: регион Google Cloud, из которого был получен ответ.
- Угроза: Название обнаруженной угрозы.
- threatId: Уникальный идентификатор угрозы.
2. Создайте файл config.yaml . Сначала создайте пустой файл config.yaml с помощью команды touch .
touch config.yaml
3. Заполните файл config.yaml . Этот файл определяет, как создать метрику на основе логов для журналов угроз DNS Armor. Он указывает, какие записи логов следует фильтровать, какие метки извлекать из этих записей и свойства самой метрики.
Откройте файл config.yaml в любом текстовом редакторе и вставьте следующее содержимое.
filter: |
resource.type="networksecurity.googleapis.com/DnsThreatDetector"
jsonPayload.dnsQuery.projectNumber="PROJECT_NUMBER"
labelExtractors:
InstanceId: EXTRACT(jsonPayload.dnsQuery.vmInstanceId)
QueryName: EXTRACT(jsonPayload.dnsQuery.queryName)
Severity: EXTRACT(jsonPayload.threatInfo.severity)
region: EXTRACT(jsonPayload.dnsQuery.location)
threat: EXTRACT(jsonPayload.threatInfo.threat)
threatId: EXTRACT(jsonPayload.threatInfo.threatId)
metricDescriptor:
labels:
- key: InstanceId
- key: threat
- key: Severity
- key: threatId
- key: region
- key: QueryName
metricKind: DELTA
unit: '1'
valueType: INT64
4. Обновите номер проекта . Используйте следующую команду sed, чтобы заменить заполнитель PROJECT_NUMBER значением из вашей переменной среды.
sed -i "s/PROJECT_NUMBER/$PROJECT_NUMBER/g" config.yaml
5. Создайте метрику на основе логов. Наконец, выполните следующую команду gcloud в Cloud Shell, чтобы создать метрику.
gcloud logging metrics create dns-armor-log-based-metric --config-from-file=config.yaml
6. Создайте пользовательскую панель управления.
В этом разделе вам предстоит выполнить следующие задачи:
- Создайте файл
dashboard.json. - Создайте пользовательскую панель управления.
1. Создайте файл dashboard.json . Сначала создайте пустой файл dashboard.json с помощью команды touch .
touch dashboard.json
2. Заполните файл dashboard.json . Файл dashboard.json настраивает пользовательскую панель мониторинга, определяя виджеты, свойства отображения, а также способ визуализации, агрегирования и фильтрации метрик на основе журналов.
Откройте файл dashboard.json в любом текстовом редакторе и вставьте следующее содержимое.
{
"displayName": "DNS Armor - Custom Dashboard",
"dashboardFilters": [],
"description": "",
"labels": {},
"mosaicLayout": {
"columns": 48,
"tiles": [
{
"height": 20,
"width": 24,
"widget": {
"title": "Threat Logs",
"id": "",
"xyChart": {
"chartOptions": {
"displayHorizontal": false,
"mode": "COLOR",
"showLegend": false
},
"dataSets": [
{
"breakdowns": [],
"dimensions": [],
"legendTemplate": "",
"measures": [],
"minAlignmentPeriod": "60s",
"plotType": "STACKED_BAR",
"targetAxis": "Y1",
"timeSeriesQuery": {
"outputFullDuration": false,
"timeSeriesFilter": {
"aggregation": {
"alignmentPeriod": "60s",
"crossSeriesReducer": "REDUCE_SUM",
"groupByFields": [],
"perSeriesAligner": "ALIGN_SUM"
},
"filter": "metric.type=\"logging.googleapis.com/user/dns-armor-log-based-metric\" resource.type=\"networksecurity.googleapis.com/DnsThreatDetector\""
},
"unitOverride": ""
}
}
],
"thresholds": [],
"yAxis": {
"label": "",
"scale": "LINEAR"
}
}
}
},
{
"xPos": 24,
"height": 20,
"width": 24,
"widget": {
"title": "Threat Logs per region",
"id": "",
"xyChart": {
"chartOptions": {
"displayHorizontal": false,
"mode": "COLOR",
"showLegend": false
},
"dataSets": [
{
"breakdowns": [],
"dimensions": [],
"legendTemplate": "",
"measures": [],
"minAlignmentPeriod": "60s",
"plotType": "STACKED_BAR",
"targetAxis": "Y1",
"timeSeriesQuery": {
"outputFullDuration": false,
"timeSeriesFilter": {
"aggregation": {
"alignmentPeriod": "60s",
"crossSeriesReducer": "REDUCE_SUM",
"groupByFields": [
"metric.label.\"region\""
],
"perSeriesAligner": "ALIGN_SUM"
},
"filter": "metric.type=\"logging.googleapis.com/user/dns-armor-log-based-metric\" resource.type=\"networksecurity.googleapis.com/DnsThreatDetector\""
},
"unitOverride": ""
}
}
],
"thresholds": [],
"yAxis": {
"label": "",
"scale": "LINEAR"
}
}
}
},
{
"yPos": 20,
"height": 20,
"width": 24,
"widget": {
"title": "Group by Threat",
"id": "",
"pieChart": {
"chartType": "DONUT",
"dataSets": [
{
"breakdowns": [],
"dimensions": [],
"measures": [],
"minAlignmentPeriod": "60s",
"sliceNameTemplate": "",
"timeSeriesQuery": {
"outputFullDuration": true,
"timeSeriesFilter": {
"aggregation": {
"alignmentPeriod": "60s",
"crossSeriesReducer": "REDUCE_SUM",
"groupByFields": [
"metric.label.\"threat\""
],
"perSeriesAligner": "ALIGN_SUM"
},
"filter": "metric.type=\"logging.googleapis.com/user/dns-armor-log-based-metric\" resource.type=\"networksecurity.googleapis.com/DnsThreatDetector\""
},
"unitOverride": ""
}
}
],
"showLabels": false,
"showTotal": false,
"sliceAggregatedThreshold": 0
}
}
},
{
"yPos": 20,
"xPos": 24,
"height": 20,
"width": 24,
"widget": {
"title": "Top List - ThreatID",
"timeSeriesTable": {
"columnSettings": [
{
"column": "threatId",
"visible": true
},
{
"column": "threat",
"visible": true
},
{
"column": "project_id",
"visible": false
},
{
"column": "value",
"visible": true
}
],
"dataSets": [
{
"minAlignmentPeriod": "60s",
"timeSeriesQuery": {
"outputFullDuration": true,
"timeSeriesFilter": {
"aggregation": {
"alignmentPeriod": "60s",
"crossSeriesReducer": "REDUCE_SUM",
"groupByFields": [
"metric.label.\"threatId\"",
"metric.label.\"threat\""
],
"perSeriesAligner": "ALIGN_SUM"
},
"filter": "metric.type=\"logging.googleapis.com/user/dns-armor-log-based-metric\" resource.type=\"networksecurity.googleapis.com/DnsThreatDetector\"",
"pickTimeSeriesFilter": {
"direction": "TOP",
"numTimeSeries": 30,
"rankingMethod": "METHOD_MEAN"
}
}
}
}
],
"metricVisualization": "BAR"
}
}
},
{
"yPos": 40,
"height": 20,
"width": 24,
"widget": {
"title": "Group by Severity",
"id": "",
"pieChart": {
"chartType": "DONUT",
"dataSets": [
{
"breakdowns": [],
"dimensions": [],
"measures": [],
"minAlignmentPeriod": "60s",
"sliceNameTemplate": "",
"timeSeriesQuery": {
"outputFullDuration": true,
"timeSeriesFilter": {
"aggregation": {
"alignmentPeriod": "60s",
"crossSeriesReducer": "REDUCE_SUM",
"groupByFields": [
"metric.label.\"Severity\""
],
"perSeriesAligner": "ALIGN_SUM"
},
"filter": "metric.type=\"logging.googleapis.com/user/dns-armor-log-based-metric\" resource.type=\"networksecurity.googleapis.com/DnsThreatDetector\""
},
"unitOverride": ""
}
}
],
"showLabels": false,
"showTotal": false,
"sliceAggregatedThreshold": 0
}
}
},
{
"yPos": 40,
"xPos": 24,
"height": 20,
"width": 24,
"widget": {
"title": "Top List - Source",
"id": "",
"timeSeriesTable": {
"columnSettings": [
{
"column": "InstanceId",
"visible": true
},
{
"column": "region",
"visible": true
},
{
"column": "project_id",
"visible": true
},
{
"column": "value",
"visible": true
}
],
"dataSets": [
{
"minAlignmentPeriod": "60s",
"tableTemplate": "",
"timeSeriesQuery": {
"outputFullDuration": true,
"timeSeriesFilter": {
"aggregation": {
"alignmentPeriod": "60s",
"crossSeriesReducer": "REDUCE_SUM",
"groupByFields": [
"metric.label.\"InstanceId\"",
"metric.label.\"region\""
],
"perSeriesAligner": "ALIGN_SUM"
},
"filter": "metric.type=\"logging.googleapis.com/user/dns-armor-log-based-metric\" resource.type=\"networksecurity.googleapis.com/DnsThreatDetector\"",
"pickTimeSeriesFilter": {
"direction": "TOP",
"numTimeSeries": 30,
"rankingMethod": "METHOD_MEAN"
}
},
"unitOverride": ""
}
}
],
"displayColumnType": false,
"metricVisualization": "BAR"
}
}
},
{
"yPos": 60,
"height": 20,
"width": 48,
"widget": {
"title": "Group by Domains",
"id": "",
"xyChart": {
"chartOptions": {
"displayHorizontal": false,
"mode": "COLOR",
"showLegend": false
},
"dataSets": [
{
"breakdowns": [],
"dimensions": [],
"legendTemplate": "",
"measures": [],
"minAlignmentPeriod": "60s",
"plotType": "STACKED_BAR",
"targetAxis": "Y1",
"timeSeriesQuery": {
"outputFullDuration": false,
"timeSeriesFilter": {
"aggregation": {
"alignmentPeriod": "60s",
"crossSeriesReducer": "REDUCE_SUM",
"groupByFields": [
"metric.label.\"QueryName\""
],
"perSeriesAligner": "ALIGN_SUM"
},
"filter": "metric.type=\"logging.googleapis.com/user/dns-armor-log-based-metric\" resource.type=\"networksecurity.googleapis.com/DnsThreatDetector\""
},
"unitOverride": ""
}
}
],
"thresholds": [],
"yAxis": {
"label": "",
"scale": "LINEAR"
}
}
}
}
]
}
}
2. Создайте пользовательскую панель мониторинга. Выполните следующие команды gcloud в Cloud Shell.
gcloud monitoring dashboards create --config-from-file=dashboard.json
7. Генерация эмулированных вредоносных DNS-запросов
В этом разделе вам предстоит выполнить следующие задачи:
- Подключайтесь к виртуальным машинам по SSH.
- Установите Git на виртуальные машины.
- Клонируйте репозиторий симулятора обнаружения угроз Infoblox.
- Запустите скрипт и проанализируйте сгенерированный результат.
Проверьте правильность настройки, сгенерировав эмулированные вредоносные DNS-запросы с ваших виртуальных машин.
1. Подключитесь по SSH к виртуальной машине vm-a-use4 . Выполните следующие команды gcloud в Cloud Shell.
gcloud compute ssh vm-a-use4 --zone=us-east4-c
2. Установите Git на виртуальную машину.
sudo apt-get install git -y
3. Клонируйте репозиторий симулятора обнаружения угроз Infoblox.
git clone https://github.com/infobloxopen/ib-threat-detection-simulator
4. Перейдите в каталог симулятора.
cd ib-threat-detection-simulator/threat_detection_simulator/
5. Запустите скрипт и проанализируйте сгенерированный результат.
Сделайте скрипт исполняемым.
chmod +x run.sh
Запустите скрипт.
./run.sh info basic
6. Пример выходных данных
На следующем изображении показана часть выходных данных скрипта, отображаемая на виртуальной машине в network-a . Эти данные содержат подробную информацию о показателях обнаружения различных типов угроз DNS, которые имитировал тестовый скрипт.

7. Вернитесь в Cloud Shell , выйдя из сеанса SSH.
exit
8. Просмотр пользовательской панели управления
Просмотреть панель управления
1. Введите «Панели мониторинга» в поле поиска в верхней части консоли Google Cloud, затем нажмите на «Панели мониторинга» в списке первых результатов.

2. Введите в поле поиска DNS Armor - Custom Dashboard , а затем щелкните по DNS Armor - Custom Dashboard , чтобы открыть панель управления.

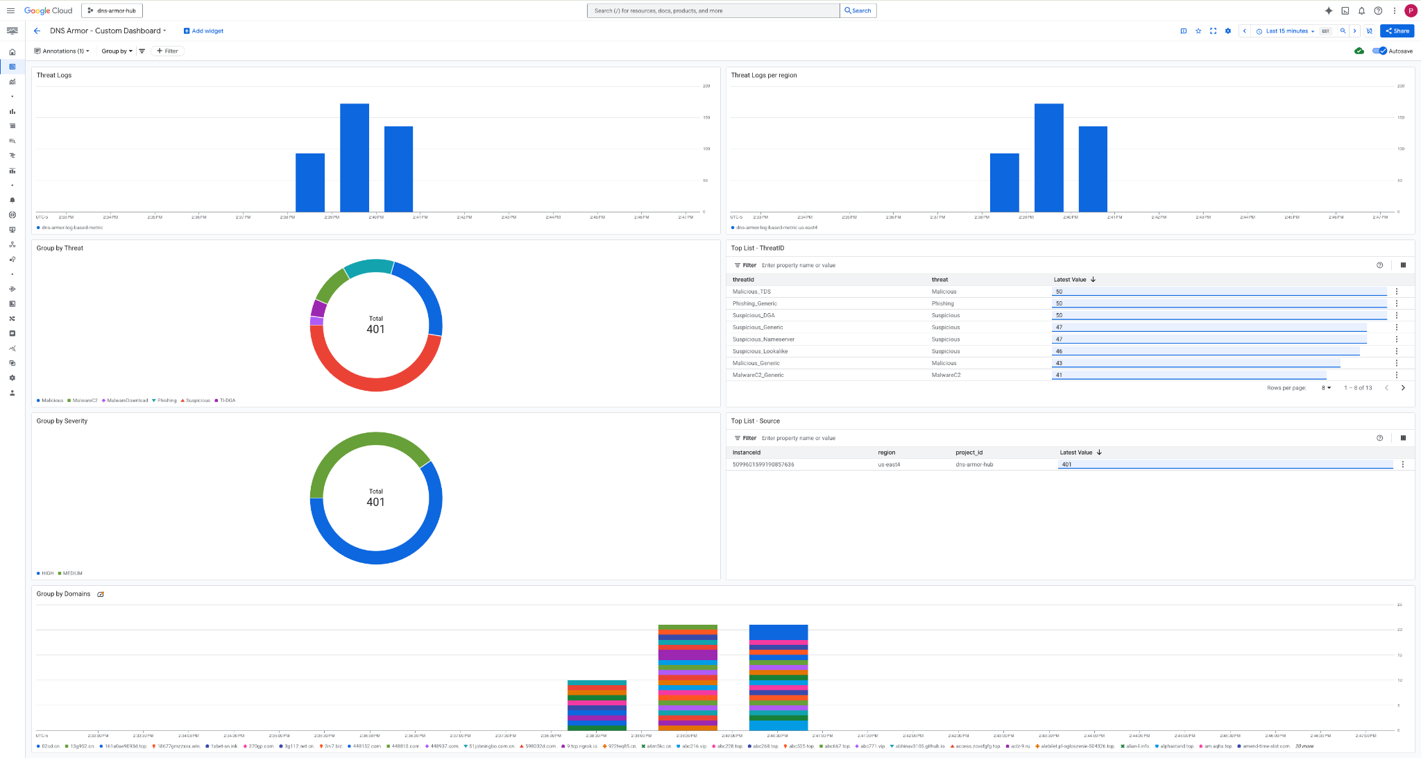
3. Просмотрите панель управления.

Виджеты на панели управления
В этом разделе описываются различные виджеты, доступные на настраиваемой панели управления, и дается обзор их функциональности и отображаемых ими данных.
- Журналы угроз: столбчатая диаграмма с накоплением, отображающая журналы угроз, сгенерированные для всех сетей, включенных в проект, за указанный период времени.
- Журналы угроз по регионам: столбчатая диаграмма с накоплением, иллюстрирующая журналы угроз, сгруппированные по регионам, за определенный период времени.
- Группировка по угрозам: круговая диаграмма, отображающая журналы угроз по типу угрозы за определенный период времени.
- Список самых популярных угроз по идентификаторам угроз (ThreatID) : Список, демонстрирующий 30 наиболее распространенных угроз за определенный период времени.
- Группировка по уровню серьезности: круговая диаграмма, группирующая журналы угроз по уровню серьезности за определенный период времени.
- Список самых популярных экземпляров (исходных виртуальных машин) за указанный период времени: Список, отображающий 30 самых популярных идентификаторов экземпляров (исходных виртуальных машин).
- Группировка по доменам: столбчатая диаграмма с накоплением, группирующая журналы угроз по доменным именам, найденным в запросах.
9. Уборка
Чтобы избежать дополнительных расходов в будущем, удалите ресурсы, созданные в этом практическом задании. Обязательно выйдите из оболочки виртуальной машины и вернитесь в Cloud Shell при выполнении команд очистки.
1. Удалите пользовательскую панель управления.
Поскольку идентификатор панели мониторинга генерируется динамически при создании, сначала необходимо получить имя ресурса, используя его отображаемое имя.
DASHBOARD_NAME=$(gcloud monitoring dashboards list --filter="displayName='DNS Armor - Custom Dashboard'" --format='value(name)')
gcloud monitoring dashboards delete $DASHBOARD_NAME --quiet
2. Удалите метрику, основанную на логах.
gcloud logging metrics delete dns-armor-log-based-metric --quiet
3. Удалите виртуальные машины.
gcloud compute instances delete vm-a-use4 --zone=us-east4-c --quiet
gcloud compute instances delete vm-a-usc1 --zone=us-central1-a --quiet
4. Удалите правила брандмауэра.
gcloud compute firewall-rules delete allow-ssh-iap-a --quiet
5. Удалите шлюзы Cloud NAT.
gcloud compute routers nats delete nat-a-use4 --router=router-a-use4 --region=us-east4 --quiet
gcloud compute routers nats delete nat-a-usc1 --router=router-a-usc1 --region=us-central1 --quiet
6. Удалите облачные маршрутизаторы.
gcloud compute routers delete router-a-use4 --region=us-east4 --quiet
gcloud compute routers delete router-a-usc1 --region=us-central1 --quiet
7. Удалите подсети.
gcloud compute networks subnets delete subnet-a-use4 --region=us-east4 --quiet
gcloud compute networks subnets delete subnet-a-usc1 --region=us-central1 --quiet
8. Удалите детектор угроз DNS.
gcloud beta network-security dns-threat-detectors delete my-dns-threat-detector --location=global --quiet
9. Удалите VPC.
gcloud compute networks delete network-a --quiet
10. Поздравляем!
Поздравляем! Вы успешно настроили, развернули и визуализировали журналы обнаружения угроз DNS Armor. Вы получили практический опыт защиты вашей среды Google Cloud от угроз, связанных с DNS, и создания собственного решения для мониторинга и анализа угроз безопасности.
В этом практическом занятии вам предстоит:
- Создана сетевая среда с VPC, подсетями и виртуальными машинами.
- Настроен исходящий интернет-трафик для частных виртуальных машин с использованием Cloud NAT.
- Развернут средство обнаружения угроз DNS Armor.
- Были смоделированы угрозы DNS и проверена конфигурация обнаружения угроз.
- Создана пользовательская система метрик на основе журналов угроз DNS.
- Разработана пользовательская панель мониторинга облачных сервисов для визуализации и анализа угроз DNS.